Surveillance à distance des écrans d'information

Cloud Monitoring

Thumbnail
Thumbnail
Thumbnail
Thumbnail
Thumbnail
Thumbnail
Thumbnail
Fonctionnalités
Utilisation

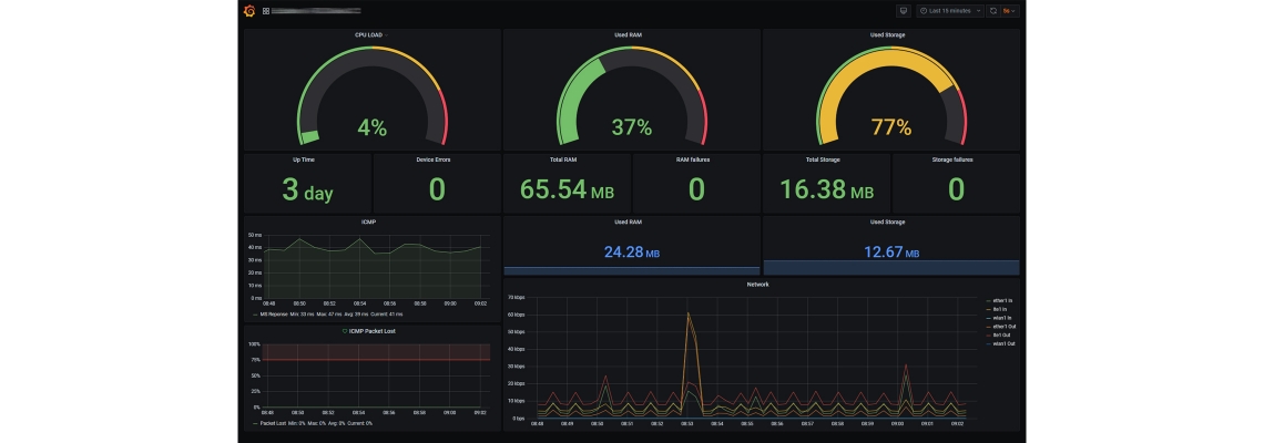
Système de surveillance, de monitoring et d'alerte pour les écrans d'information.

Avantages
  • Garder la performance des panneaux sous contrôle
  • Vérifier les principaux paramètres, tels que les anomalies du réseau ou la température des boîtiers
  • Anticiper les problèmes grâce à un système prédictif
Spécifications techniques
Contrôle réseau

Permet de détecter les anomalies du réseau 4G tel que les coupures ou les surcharges de trafic

Contrôle de la température

Permet d’anticiper l’arrêt du système dû à des températures trop élevées

Contrôle de contenu

Permet de vérifier qu’il n’y a pas d’erreur sur le contenu affiché

Map

Permet d’avoir une vue d’ensemble sur la disposition des panneaux d'information

Alertes

Permettent une prise en charge rapide du problème

Anticipation de problèmes

Les différentes données de fonctionnement récoltés permettent d’anticiper un problème, comme par exemple l’atteinte de la limite d’utilisation de la RAM, le surcharge du processeur, le temps de fonctionnement ou les pertes d’images.

Services associés

Conseil
Recherche et Développement
Cloud et monitoring
Support
Installation
Location